The dashboard provides a comprehensive snapshot of day-to-day business performance, helping users quickly understand job activity, financial status, upcoming schedules, and overall operational health. It brings together all essential metrics into a single, easy-to-navigate view.
Here is a video of the FSM Dashboard:
Step by step description to view of the Dashboard
After you login to the FSM system you will land on the dashboard

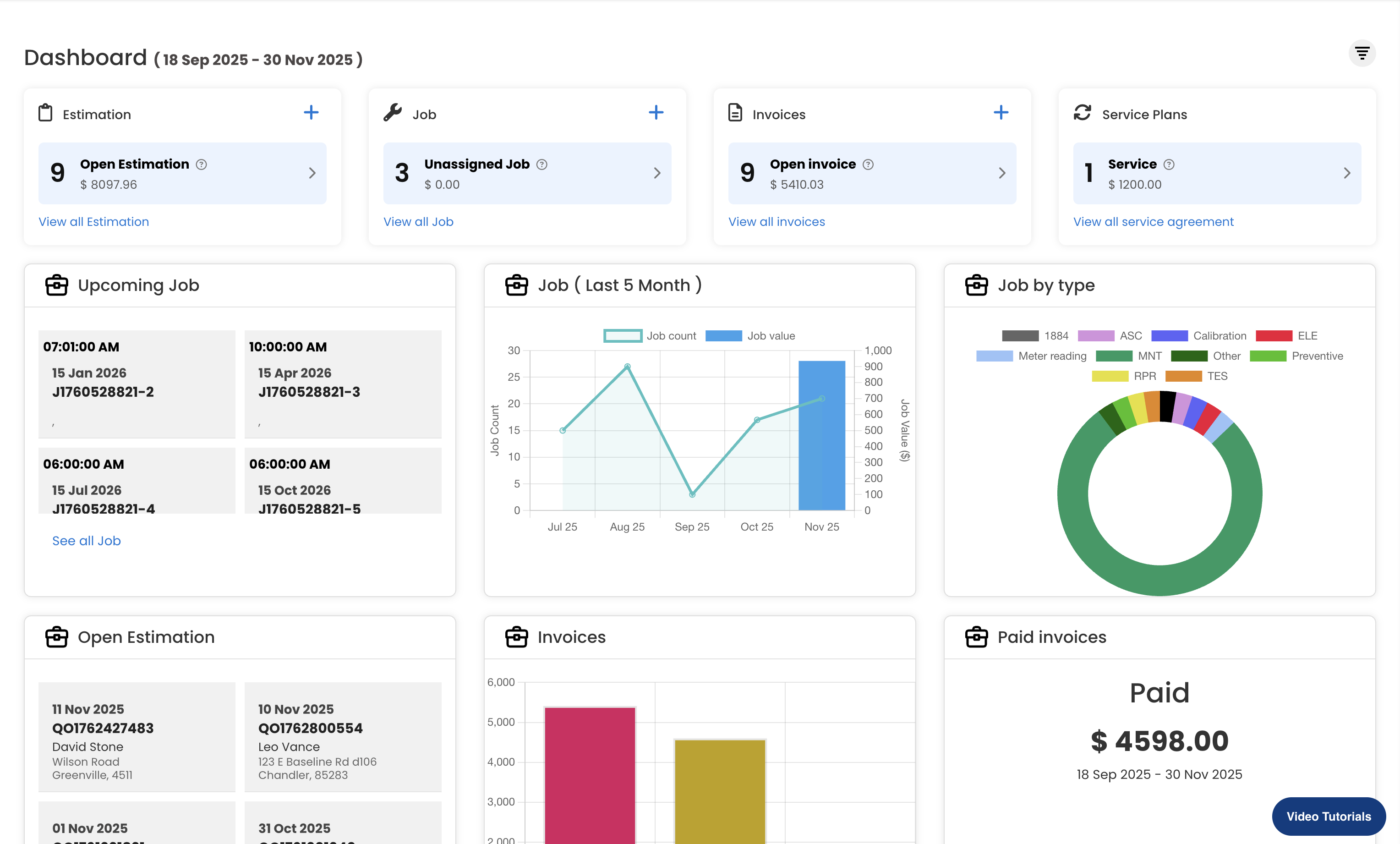
2. This dashboard gives a quick snapshot of key business metrics, including open estimations, unassigned jobs, pending invoices, and active service plans. It also highlights upcoming jobs, job trends over the last five months, job types, and financial insights such as invoice status and total paid amounts—helping users monitor operations and performance at a glance.

3. Estimation - Shows the total number and value of open estimations that are pending customer approval, helping track potential upcoming jobs and revenue. Job displays the count of unassigned jobs that require technician assignment, ensuring no pending tasks are overlooked in the workflow. Invoices highlights the number and total value of open invoices that are yet to be paid, giving quick insight into outstanding receivables. Service Plans provides the count and value of active service agreements, helping monitor recurring service commitments and contract-based revenue.

4. Displays the scheduled jobs that are planned for future dates, including their time, date, and job IDs. This section helps users quickly see the next set of appointments or tasks that need attention.

5. This chart shows the job trend over the last five months, comparing the number of jobs completed with the total job value. It highlights monthly fluctuations in workload.

6. This chart shows the distribution of jobs by type, highlighting which service categories are most frequently performed.

7. This section lists all active estimations that are awaiting customer approval. It displays the estimation date, reference number, and customer details, helping users quickly identify pending quotes that need follow-up.

8. This bar chart compares the total invoice amount with the amounts paid and still due. It provides a quick overview of overall billing performance, showing how much revenue has been collected versus how much remains outstanding.

9. This section highlights the total amount received from paid invoices during the selected date range, giving a quick view of confirmed revenue collected.

10. This section provides a quick summary of today’s performance, showing the amount collected, the number of jobs completed, and the total new jobs booked on the current date.

11. This donut chart compares the number of estimations created versus closed within the selected period, giving a quick view of overall estimation activity and follow-through.

12. This section displays the jobs scheduled for today along with their timings, work order details, and assigned technicians. It also includes a map view showing the job location for easy navigation and planning.

Was this article helpful?
That’s Great!
Thank you for your feedback
Sorry! We couldn't be helpful
Thank you for your feedback
Feedback sent
We appreciate your effort and will try to fix the article